Trabalhar com avaliação: Guia abrangente para avaliação de aplicações com GitHub Copilot Modernization para Java

Este guia abrangente aborda capacidades avançadas de avaliação na modernização do GitHub Copilot para o ajudar a maximizar o valor do seu processo de avaliação de modernização de aplicações.

A avaliação da candidatura é um passo fundamental na sua jornada de modernização. Este artigo aborda todo o fluxo de trabalho de avaliação para o ajudar a trabalhar eficazmente com relatórios de avaliação, configurar avaliações para diferentes cenários e gerir os dados de avaliação ao longo do seu processo de modernização.

As capacidades-chave incluem:

  • Múltiplos relatórios por execução: Cada execução de avaliação gera um relatório independente. Pode aceder a relatórios anteriores a partir da lista de relatórios, para acompanhar o histórico de avaliações e comparar resultados ao longo do tempo.
  • Duas entradas de avaliação para diferentes finalidades: A modernização do GitHub Copilot oferece duas formas de iniciar uma avaliação:
    • Avaliação recomendada: Inicie rapidamente uma avaliação selecionando entre domínios recomendados sem configuração manual.
    • Avaliação personalizada: Configure propriedades específicas de avaliação para adaptar a análise às suas necessidades exatas.

A avaliação recomendada oferece uma forma simplificada de iniciar uma avaliação sem necessidade de configuração manual. Esta abordagem é ideal quando pretende avaliar rapidamente a prontidão da sua aplicação para cenários comuns de migração.

Para realizar uma avaliação recomendada, utilize os seguintes passos:

  1. Selecione Iniciar Avaliação ou Abrir Painel de Avaliação na secção QUICKSTART do painel de modernização do GitHub Copilot.
  2. Selecione a avaliação recomendada.
  3. Selecione os domínios que quer avaliar na lista de opções recomendadas. Cada domínio representa um cenário comum de migração com definições pré-configuradas.
  4. Selecione OK para iniciar a avaliação.

Captura de ecrã do Visual Studio Code que mostra a interface de Avaliação Recomendada de Modernização do GitHub Copilot com opções de seleção de domínio.

Após a conclusão da avaliação, o processo gera um novo relatório e adiciona-o à lista de relatórios. Pode visualizar o relatório selecionando-o da lista.

Avaliação personalizada

A avaliação personalizada permite-lhe adaptar a análise de avaliação às suas necessidades específicas de migração. Use esta abordagem quando precisar de controlo detalhado sobre a configuração da avaliação.

Para configurar e executar uma avaliação personalizada, utilize os seguintes passos:

  1. Selecione Iniciar Avaliação ou Abrir Painel de Avaliação na secção QUICKSTART do painel de modernização do GitHub Copilot.
  2. Selecione Avaliação Personalizada.
  3. Configure as propriedades de avaliação conforme descrito na secção seguinte.
  4. Selecione Correr para iniciar a avaliação.

Captura de ecrã do Visual Studio Code que mostra o painel de Avaliação de Modernização do GitHub Copilot com o botão de Avaliação Personalizada destacado.

Captura de ecrã de Código Visual Studio que mostra o painel de Avaliação de Modernização do GitHub Copilot com as propriedades de Avaliação Personalizada.

Propriedades de configuração

O formulário de configuração de avaliação personalizado consiste em definições gerais e definições específicas de domínio. O formulário mostra as definições específicas de cada domínio com base nos domínios de avaliação que selecionar.

Geral: Domínios de Avaliação

Selecione um ou mais domínios para incluir na avaliação. O tempo de avaliação depende da seleção do domínio e do tamanho da aplicação.

Domínio Description
Atualização Java Identifica stacks de aplicações desatualizadas e pede recomendações de upgrades.
Prontidão da Nuvem Avalie a prontidão da sua aplicação para o Azure, com orientações práticas de migração.
Security Analise o seu código para problemas de segurança seguindo as diretrizes ISO 5055, com correções recomendadas.

Geral: Cobertura de Análise

Selecione o que a avaliação deve analisar.

Valor Description
Apenas descendência Analisa o código-fonte para detetar problemas.
Questões e Tecnologias Analisar o código-fonte para detetar problemas e identificar tecnologias usadas.
Questões, Tecnologias e Dependências Analisar o código-fonte para detetar problemas, identificar tecnologias usadas e mapear dependências.

Java Upgrade: Runtime de Destino

O formulário mostra esta definição quando seleciona o domínio Java Upgrade . Selecione um JDK alvo para analisar dependências e stack de aplicações desatualizadas.

Valor Description
OpenJDK 21 Práticas recomendadas para migrar para o OpenJDK 21. (Recomendado)
OpenJDK 17 Práticas recomendadas para migrar para o OpenJDK 17.
OpenJDK 11 Práticas recomendadas para migrar para o OpenJDK 11.

Prontidão para a Cloud: Serviços de Computação Target

O formulário mostra esta definição quando seleciona o domínio Cloud Readiness . Selecione os serviços de computação Azure de destino para migrar a sua aplicação. Escolhe vários alvos se ainda não decidires qual usar. Depois, pode comparar os objetivos no relatório de avaliação.

Valor Description
Serviço de Aplicações do Azure Práticas recomendadas para implantar um aplicativo no Serviço de Aplicativo do Azure.
Azure Kubernetes Service (AKS) Práticas recomendadas para implantar um aplicativo no Serviço Kubernetes do Azure.
Azure Container Apps (ACA) Práticas recomendadas para implantar um aplicativo em Aplicativos de Contêiner do Azure.

Prontidão para a Cloud: Sistema Operativo Alvo

O formulário mostra esta definição quando seleciona o domínio Cloud Readiness . Selecione os sistemas operativos de destino para executar as aplicações.

Valor Description
Linux Práticas recomendadas para migrar aplicativos para a plataforma Linux.
Windows Práticas recomendadas para migrar aplicativos para a plataforma Windows.

Prontidão da Cloud: Contentorização

O formulário mostra esta definição quando seleciona o domínio Cloud Readiness . Permita analisar problemas que precisam de ser resolvidos para containerizar a sua aplicação.

Valor Description
Permitir a Contentorização Práticas recomendadas para aplicativos de conteinerização.

Examples

Os exemplos seguintes descrevem alguns cenários de configuração comuns:

  • Exemplo um: Quer migrar as suas aplicações para AKS como contentores Linux e quer perceber que problemas precisam de ser resolvidos. Utilize a seguinte configuração:

    • Domínios de Avaliação: Seleção de Prontidão Cloud
    • Cobertura de Análise: Apenas Edição Selecionada
    • Target Compute Services: Select Azure Kubernetes Service (AKS)
    • Sistema operativo alvo: Selecionar Linux
    • Containerização: Selecione Ativar Containerização
  • Exemplo dois: Queres migrar as tuas aplicações para App Service Linux e queres perceber que problemas precisam de ser corrigidos. Utilize a seguinte configuração:

    • Domínios de Avaliação: Seleção de Prontidão Cloud
    • Cobertura de Análise: Apenas Edição Selecionada
    • Target Compute Services: Select Azure App Service
    • Sistema operativo alvo: Selecionar Linux
  • Exemplo três: Queres modernizar as tuas aplicações para JDK 21 e queres perceber que problemas precisam de ser resolvidos. Utilize a seguinte configuração:

    • Domínios de Avaliação: Selecionar Atualização Java
    • Cobertura de Análise: Apenas Edição Selecionada
    • Tempo de execução alvo: Selecionar OpenJDK 21

Depois de a ferramenta concluir a avaliação, gera um novo relatório e adiciona-o à lista de relatórios. O painel interativo abre-se automaticamente, fornecendo resultados de análise abrangentes. Depois de configurar múltiplos alvos de serviço Azure, pode facilmente alternar entre eles para comparar abordagens de migração e visualizar recomendações específicas do serviço.

Captura de ecrã do Visual Studio Code que mostra o painel de avaliação de modernização do GitHub Copilot com opções de seleção de alvos de serviço Azure.

Interpretar o relatório de avaliação

O relatório de avaliação fornece resultados de análise abrangentes para o ajudar a compreender a prontidão da sua aplicação para migração e modernização do Azure. Esta secção orienta-o pela estrutura do relatório e ajuda-o a interpretar as conclusões para que possa tomar decisões informadas sobre a migração.

Visão geral da estrutura do relatório

O relatório de avaliação consiste em várias secções principais:

  • Informação da Aplicação: Informação básica sobre a sua aplicação, incluindo versão Java, frameworks, ferramentas de construção e estrutura do projeto.
  • Resumo da Questão: Visão geral das questões de migração categorizadas por domínio com percentagens de criticidade.
  • Análise Detalhada: O relatório detalhado está organizado nas seguintes quatro subsecções.
    • Problemas: Fornece um resumo conciso de todas as questões que requerem atenção.
    • Dependências: Exibe todas as dependências empacotadas em Java encontradas no aplicativo.
    • Tecnologias: Mostra todas as bibliotecas embutidas agrupadas por funcionalidade, para que possa visualizar rapidamente as tecnologias usadas na aplicação.
    • Insights: Exibe detalhes e informações do arquivo para ajudá-lo a entender as tecnologias detetadas.

Captura de ecrã do Visual Studio Code que mostra o painel de relatórios de avaliação de modernização do GitHub Copilot.

Issues

Aceda a esta parte selecionando o separador Issues . Este separador apresenta uma lista categorizada de questões para vários aspetos da Prontidão Cloud, Atualização Java e Segurança que precisa de resolver para migrar a aplicação com sucesso para Azure. As tabelas a seguir descrevem os valores de Domínio e Criticidade :

Domínio Description
Atualização Java Identifica stacks de aplicações desatualizadas e pede recomendações de upgrades.
Prontidão da Nuvem Avalie a prontidão da sua aplicação para o Azure, com orientações práticas de migração.
Security Analise o seu código para problemas de segurança seguindo as diretrizes ISO 5055, com correções recomendadas.
Criticidade Description
Obrigatório Problemas que tens de resolver para migrar para Azure.
Potencial Problemas que podem afetar a migração e precisam ser revistos.
Opcional Questões de baixo impacto. Corrigi-los é recomendado, mas opcional.

Captura de ecrã do Visual Studio Code que mostra a lista de problemas do relatório de avaliação da modernização do GitHub Copilot.

Para mais informações, expanda cada problema reportado selecionando o título. O relatório disponibiliza as seguintes informações:

  • Uma lista de arquivos onde os incidentes ocorreram, juntamente com o número de linhas de código afetadas. Se o ficheiro for um ficheiro-fonte em Java, ao selecionar o número da linha do ficheiro, encaminha-o para o relatório de origem correspondente.
  • Uma descrição pormenorizada do problema. Esta descrição descreve o problema, fornece quaisquer soluções conhecidas e faz referência à documentação de suporte relativa ao problema ou à resolução.

Captura de ecrã do Visual Studio Code que mostra o relatório de avaliação de modernização do GitHub Copilot detalhado do problema.

Dependências

Acede a esta parte selecionando o separador Dependências . Este separador mostra todas as dependências em Java encontradas na aplicação.

Captura de ecrã do Visual Studio Code que mostra a lista de dependências do relatório de avaliação da modernização do GitHub Copilot.

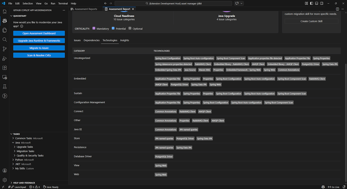
Tecnologias

Acede a esta parte selecionando o separador Tecnologias . Este separador lista as ocorrências de tecnologias, agrupadas por função, na aplicação analisada. Este relatório apresenta uma visão geral das tecnologias encontradas na aplicação e foi concebido para o ajudar a compreender rapidamente o propósito de cada aplicação.

Captura de ecrã do Visual Studio Code que mostra a lista de tecnologia de relatórios de avaliação da modernização do GitHub Copilot.

Insights

Acede a esta parte selecionando o separador Insights . Apresenta detalhes e informações do ficheiro para o ajudar a compreender as tecnologias detetadas.

Captura de ecrã do Visual Studio Code que mostra a lista de insights do relatório de avaliação da modernização do GitHub Copilot.

Relatórios de avaliação operacional

Uma gestão eficaz de relatórios permite a colaboração, mantém o histórico de avaliações e integra-se com fluxos de trabalho existentes. Cada execução de avaliação gera um relatório independente na lista de relatórios, podendo importar, exportar ou eliminar relatórios individuais conforme necessário.

Relatório de avaliação de importação

Além de executar a avaliação diretamente na modernização do GitHub Copilot, também pode importar relatórios de avaliação. Os relatórios podem vir de resultados do AppCAT CLI – como report.json, um relatório exportado de modernização do GitHub Copilot, ou um ficheiro de contexto de aplicação do Dr. Migrate.

Para importar um relatório de avaliação para a modernização do GitHub Copilot, selecione Importar na página de relatórios de avaliação, ou pressione Ctrl+Shift+P e depois procure por relatório de avaliação de importação.

Captura de ecrã do Visual Studio Code que mostra a interface de importação do relatório de avaliação da modernização do GitHub Copilot.

Relatório de avaliação das exportações

No painel de avaliação, pode visualizar os problemas detetados pela avaliação e escolher a solução de migração para tomar a decisão. Pode exportar o relatório e partilhá-lo com outros. Se exportar o relatório, outras pessoas não precisam de fazer a avaliação sozinhas e podem importar o relatório e ver diretamente a avaliação e a decisão de migração.

Para exportar um relatório de avaliação da modernização do GitHub Copilot, selecione o botão ... (mais ações) no relatório alvo na lista de relatórios e depois selecione Exportar.

Captura de ecrã do Visual Studio Code que mostra o relatório de avaliação de modernização do GitHub Copilot opções de exportação e interface.

Eliminar relatório de avaliação

Se já não precisar de um relatório, pode apagá-lo da lista de relatórios.

Para remover um relatório de avaliação, selecione o botão ... (mais ações) no relatório-alvo na lista de relatórios e depois selecione Apagar.

Captura de ecrã do Visual Studio Code que mostra a modernização do GitHub Copilot e elimina um relatório de avaliação.

Configurar antes de executar a avaliação

Antes de executar a avaliação, configure-a selecionando Configurar Avaliação no painel de Avaliação de Modernização do GitHub Copilot.

Captura de ecrã que mostra o painel de Avaliação de Modernização do GitHub Copilot com o botão Configurar Avaliação destacado.

Propriedades de configuração

Atualmente, pode configurar as targetpropriedades , capability, os, e mode para a avaliação.

Por defeito, a avaliação corre com Azure Kubernetes Service (AKS), Azure App Service e Azure Container Apps (ACA) como alvos de serviço.

  • target: o serviço de computação Azure para executar as aplicações. Escolhe vários alvos se ainda não decidires qual usar. Depois, pode comparar os objetivos no relatório de avaliação.

    Valor Description
    azure-aks Práticas recomendadas para implantar um aplicativo no Serviço Kubernetes do Azure.
    azure-appservice Práticas recomendadas para implantar um aplicativo no Serviço de Aplicativo do Azure.
    azure-container-apps Práticas recomendadas para implantar um aplicativo em Aplicativos de Contêiner do Azure.
  • capability: a tecnologia alvo para modernizar as aplicações.

    Valor Description
    containerization Práticas recomendadas para aplicativos de conteinerização.
    openjdk11 Práticas recomendadas para migrar para o OpenJDK 11.
    openjdk17 Práticas recomendadas para migrar para o OpenJDK 17.
    openjdk21 Práticas recomendadas para migrar para o OpenJDK 21.
  • os: o sistema operativo alvo para executar as aplicações.

    Valor Description
    linux Práticas recomendadas para migrar aplicativos para a plataforma Linux.
    windows Práticas recomendadas para migrar aplicativos para a plataforma Windows.
  • mode: o modo de análise.

    Valor Description
    issue-only Analisa o código-fonte para detetar apenas problemas.
    source-only Analisar o código-fonte para detetar tanto problemas como tecnologias usadas.
    full Analisar o código-fonte para detetar tanto problemas como tecnologias usadas, e listar dependências.

Examples

Os exemplos seguintes descrevem algumas configurações:

  • Exemplo um: Quer migrar as suas aplicações para AKS como contentores Linux e quer perceber que problemas precisam de ser resolvidos. Utilize a seguinte configuração:

    appcat:
    - target:
        - azure-aks
      os:
        - linux
      mode: issue-only
    
  • Exemplo dois: Queres migrar as tuas aplicações para App Service Linux e queres perceber que problemas precisam de ser corrigidos. Utilize a seguinte configuração:

    appcat:
    - target:
        - azure-appservice
      os:
        - linux
      mode: issue-only
    
  • Exemplo três: Queres modernizar as tuas aplicações para JDK21 e queres perceber que problemas precisam de ser corrigidos. Utilize a seguinte configuração:

    appcat:
    - capability:
        - openjdk21
      mode: issue-only
    

Após a realização de uma avaliação, a ferramenta abre automaticamente o painel interativo, que fornece resultados de análise abrangentes.

Interpretar o relatório de avaliação

O relatório de avaliação fornece resultados de análise abrangentes para o ajudar a compreender a prontidão da sua aplicação para migração e modernização do Azure. Esta secção orienta-o pela estrutura do relatório e ajuda-o a interpretar as conclusões para tomar decisões informadas sobre a migração.

Visão geral da estrutura do relatório

O relatório de avaliação consiste em várias secções principais:

  • Informação da Aplicação: Informação básica sobre a sua aplicação, incluindo versão Java, frameworks, ferramentas de compilação, estrutura do projeto e serviço Azure alvo.
  • Resumo da Questão: Visão geral das questões de migração categorizadas por domínio com percentagens de criticidade.
  • Análise Detalhada: O relatório detalhado está organizado nas seguintes quatro subsecções.
    • Problemas: Fornece um resumo conciso de todas as questões que requerem atenção.
    • Dependências: Exibe todas as dependências empacotadas em Java encontradas no aplicativo.
    • Tecnologias: Exibe todas as bibliotecas incorporadas agrupadas por funcionalidade, permitindo que você visualize rapidamente as tecnologias usadas no aplicativo.
    • Insights: Exibe detalhes e informações do arquivo para ajudá-lo a entender as tecnologias detetadas.

Captura de ecrã que mostra o dashboard do relatório de avaliação de modernização do GitHub Copilot.

Issues

Aceda a esta parte selecionando o separador Issues . Este separador fornece uma lista categorizada de questões para vários aspetos da prontidão cloud e atualização Java que precisa de resolver para migrar a aplicação com sucesso para Azure. As tabelas a seguir descrevem os valores de Domínio e Criticidade :

Domínio Description
Prontidão da Nuvem Avalia as dependências do aplicativo para sugerir serviços do Azure e garantir a prontidão nativa da nuvem.
Atualização Java Identifica problemas do JDK e da estrutura para atualização de versão.
Criticidade Description
Obrigatório Problemas que tens de resolver para migrar para Azure.
Potencial Problemas que podem afetar a migração e precisam ser revistos.
Opcional Questões de baixo impacto. Corrigi-los é recomendado, mas opcional.

Captura de ecrã que mostra a lista de problemas do relatório de avaliação da modernização do GitHub Copilot.

Para mais informações, expanda cada problema reportado selecionando o título. O relatório disponibiliza as seguintes informações:

  • Uma lista de arquivos onde os incidentes ocorreram, juntamente com o número de linhas de código afetadas. Se o ficheiro for um ficheiro-fonte em Java, ao selecionar o número da linha do ficheiro, encaminha-o para o relatório de origem correspondente.
  • Uma descrição pormenorizada do problema. Esta descrição descreve o problema, fornece quaisquer soluções conhecidas e faz referência à documentação de suporte relativa ao problema ou à resolução.

Captura de ecrã que mostra o relatório de avaliação de modernização do GitHub Copilot detalhado do problema.

Dependências

Acede a esta parte selecionando o separador Dependências . Este separador mostra todas as dependências em Java encontradas na aplicação.

Captura de ecrã que mostra a lista de dependências do relatório de avaliação de modernização do GitHub Copilot.

Tecnologias

Acede a esta parte selecionando o separador Tecnologias . Este separador lista as ocorrências de tecnologias, agrupadas por função, na aplicação analisada. Este relatório apresenta uma visão geral das tecnologias encontradas na aplicação e foi concebido para o ajudar a compreender rapidamente o propósito de cada aplicação.

Captura de ecrã que mostra a lista de tecnologia do relatório de avaliação de modernização do GitHub Copilot.

Insights

Acesse esta parte selecionando a guia Insights . Exibe detalhes e informações do arquivo para ajudá-lo a entender as tecnologias detetadas.

Captura de ecrã que mostra a lista de insights do relatório de avaliação da modernização do GitHub Copilot.

Eliminar relatório de avaliação

Se já não quiseres o relatório, podes apagá-lo.

Para remover um relatório de avaliação, clique com o botão direito em Relatório de Avaliação e depois selecione Eliminar.

Captura de ecrã que mostra a modernização do GitHub Copilot a eliminar um relatório de avaliação.

Próximo passo

Início rápido: cria e aplica as tuas próprias competências