Condividi tramite


Guida introduttiva: Creare ed eseguire un test di carico con Visual Studio Code e GitHub Copilot

Informazioni su come usare l'estensione Test di carico di Azure per Visual Studio Code per creare facilmente test di carico Locust usando Copilot, eseguire l'iterazione in locale e ridimensionare facilmente in Azure. Se non si ha familiarità con Locust o un esperto di test delle prestazioni, l'estensione Test di carico di Azure semplifica la creazione, l'iterazione e il ridimensionamento dei test direttamente dall'ambiente vs Code. Test di carico di Azure è un servizio gestito che consente di eseguire un test di carico su scala cloud. Locust è uno strumento open source di test di carico che consente di scrivere tutti i test nel codice Python.

Questa guida introduttiva illustra la generazione, la affinamento e l'esecuzione di test di carico realistici. Alla fine, si dispone di uno script di test di carico completamente funzionale generato da una raccolta Postman, una raccolta di insonnia o un file HTTP, migliorato con miglioramenti basati su Copilot e pronto per il ridimensionamento in Test di carico di Azure.

Prerequisiti

  • Estensione Test di carico di Azure per VS Code. Scaricare e installarlo qui.
  • GitHub Copilot. Configurare Copilot in VS Code per generare e perfezionare gli script di test. Se non si ha una sottoscrizione, è possibile attivare una versione di valutazione gratuita.
  • Python e Locust. Necessario per eseguire e convalidare gli script di test Locust in locale da VS Code. Installare Locust qui.
  • Un account Azure con una sottoscrizione attiva. Necessario per eseguire test di carico su larga scala in Test di carico di Azure. Creare un account gratuito.

Suggerimento

GitHub Copilot Chat di VS Code offre più modelli di intelligenza artificiale. È possibile cambiare modello usando la selezione del modello nel campo di input della chat. Se non si è certi di quale usare, è consigliabile usare GPT-4o.

Aprire la procedura dettagliata

Per iniziare, aprire il riquadro comandi in VS Code ed eseguire: Test di carico: Apri procedura dettagliata. Questa procedura dettagliata fornisce i punti di ingresso principali dell'estensione.

È anche possibile accedere alle funzionalità direttamente dal riquadro comandi usando il prefisso Test di carico . Alcuni comandi di uso comune includono:

  • Test di carico: creare test locust

  • Test di carico: eseguire test di carico (locale)

  • Test di carico: eseguire test di carico (test di carico di Azure)

    Screenshot che mostra i punti di ingresso principali per l'estensione Vs Code test di carico di Azure.

Generare uno script Locust con Copilot

È possibile generare uno script Locust da qualsiasi raccolta Postman esistente, raccolta Di Insonnia o file HTTP. Se il file contiene più richieste, Copilot tenta di sequenziarle in uno scenario coesivo.

  1. Fare clic sul pulsante Crea test di carico nella procedura dettagliata oppure eseguire Test di carico: Crea test locust dal riquadro comandi.

  2. È possibile scegliere l'origine per generare automaticamente uno script di test Locust:

    • La selezione di una raccolta Postman, una raccolta di insonnia o un file con estensione http consente a Copilot di estrarre più operazioni API, richiedere dati e dettagli di autenticazione, creando un test di carico più completo e realistico.
    • La scelta dell'URL singolo consente di immettere un singolo URL endpoint, generando uno script semplice che è possibile personalizzare o espandere.
  3. Per questa procedura dettagliata, è possibile selezionare Prova esempio: API pet shop, che usa il petstore-sample.http file per generare uno script di test Locust di esempio.

  4. Copilot analizza il file selezionato e genera uno script di test di carico basato su Locust, sequenziando automaticamente le richieste API per simulare l'utilizzo reale e gestire l'autenticazione in modo sicuro.

  5. Dopo aver generato lo script, la finestra Chat di Copilot suggerisce altri passaggi di configurazione, ad esempio la definizione delle variabili di ambiente. Se Copilot suggerisce variabili di ambiente, creare un .env file nel progetto e aggiungere i valori consigliati.

Personalizzare lo script di test di carico

Prima di eseguire il test, è possibile perfezionarlo con Copilot. Ad esempio, esaminando lo script, è possibile notare che lo stesso payload della richiesta viene inviato con ogni richiesta:

payload = {
    "id": self.pet_id,
    "name": "Fluffy",
    "category": {"id": 1, "name": "Dogs"},
    "photoUrls": ["https://example.com/photo.jpg"],
    "tags": [{"id": 1, "name": "cute"}],
    "status": "available"
}

Per rendere il test più dinamico tramite casualizzazione del payload della richiesta:

  1. Aprire il pannello Copilot Chat .
  2. Digitare: Randomize request payloads e premere INVIO.
  3. Copilot genera una modifica suggerita per introdurre la casualizzazione.
  4. Fare clic su Applica nell'editor visualizzato sopra il frammento di codice generato nella finestra Chat di Copilot.
  5. Dopo aver esaminato le modifiche, fare clic su Mantieni per accettare e aggiornare lo script.
  6. Salvare il file

Ogni richiesta simula ora un'interazione utente più realistica. Il codice è simile al frammento di codice seguente:

payload = {
    "id": self.pet_id,
    "name": f"Pet{random.randint(1, 1000)}",
    "category": {"id": random.randint(1, 10), "name": random.choice(["Dogs", "Cats", "Birds"])},
    "photoUrls": [f"https://example.com/photo{random.randint(1, 100)}.jpg"],
    "tags": [{"id": random.randint(1, 10), "name": random.choice(["cute", "friendly", "playful"])}],
    "status": random.choice(["available", "pending", "sold"])
}

Eseguire il test di carico

È possibile eseguire il test di carico in due modi:

  • Eseguire localmente per la convalida rapida
  • Eseguire in Test di carico di Azure per un carico su più aree su larga scala

Eseguire localmente per la convalida rapida

Per convalidare rapidamente il test, eseguirlo in locale usando Locust da Visual Studio Code:

  1. Aprire il riquadro comandi ed eseguire: Test di carico: Esegui test di carico (locale) .

  2. L'interfaccia utente Web Locust viene avviata automaticamente in un browser. L'apertura del browser può richiedere alcuni secondi prima che il server Locust sia pronto e che il browser si apra.

  3. Nella pagina Avvia nuovo test di carico esaminare i campi di input e fare clic su Avvia. Locust inizia a inviare richieste, registrare eventuali errori e tenere traccia delle statistiche sulle prestazioni.

    Screenshot che mostra l'interfaccia utente Web Locust per eseguire un test di carico in locale.

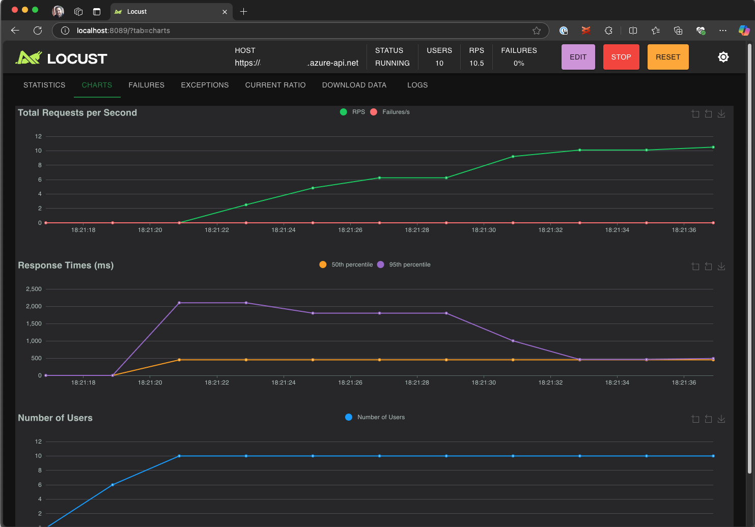
  4. Esplorare l'interfaccia utente di Locust per analizzare i tempi di risposta, le percentuali di errore e la velocità effettiva delle richieste.

    Screenshot che mostra l'interfaccia utente Web Locust per visualizzare e analizzare i risultati dei test in locale.

Suggerimento

Se Locust segnala errori per le Retrieve Pet richieste e Update Pet , potrebbe essere dovuto al modo in cui l'API di Pet Store elabora le richieste. Provare a chiedere a Copilot di "Aggiungere ritardi casuali tra le richieste in run_scenario". Se si sospetta un problema con lo script stesso, impostare DEBUG_MODE=True come variabile di ambiente ed eseguire di nuovo il test per ottenere informazioni di debug più dettagliate.

Se si preferisce eseguire il test da un terminale di VS Code:

  1. Aprire un terminale in VS Code.

  2. Eseguire il comando seguente:

    locust -f path/to/locustfile.py -u 10 -r 2 --run-time 1m
    
    • -f path/to/locustfile.py: specifica lo script di test Locust.
    • -u 10: simula fino a 10 utenti virtuali.
    • -r 2: aumenta due utenti virtuali al secondo.
    • --run-time 1m: esegue il test per 1 minuto.
  3. Aprire un browser per http://0.0.0.0:8089 visualizzare l'interfaccia utente Web Locust.

Aumentare le prestazioni nei test di carico di Azure

Per scenari a carico elevato in cui è necessario simulare molte migliaia di utenti virtuali simultanei in più aree, è possibile eseguire il test in Test di carico di Azure.

Per eseguire un test su larga scala:

  1. Aprire il riquadro comandi ed eseguire: Test di carico: Eseguire test di carico (test di carico di Azure).

  2. Selezionare Crea un file di configurazione...

  3. Seguire la configurazione guidata, che include:

    • Accedere ad Azure e selezionare la sottoscrizione.

    • Creazione di una nuova risorsa test di carico di Azure o selezione di una risorsa esistente.

    • Scelta delle aree di test di carico per distribuire il traffico a livello globale.

  4. Al termine dell'installazione, viene generato e aggiunto un file di configurazione YAML (ad esempio, loadtest.config.yaml) alla cartella radice dell'area di lavoro.

    • Questo file definisce lo script Locust, i parametri di caricamento, le variabili di ambiente, le aree e tutti gli altri file , ad esempio set di dati CSV.

    • Le impostazioni predefinite sono 200 utenti virtuali in esecuzione per 120 secondi in ogni area selezionata.

    • Eseguire il commit di questo file nel repository per riutilizzare e automatizzare le esecuzioni future dei test di carico.

  5. Copilot convalida la configurazione prima dell'esecuzione. Seguire le istruzioni fornite nella finestra della chat. In caso contrario, se viene estratto tutto, lo script di test e i relativi artefatti vengono caricati in Test di carico di Azure e preparati per l'esecuzione. Questo processo può richiedere fino a un minuto e lo stato di avanzamento viene visualizzato nel pannello Output .

    Screenshot che mostra lo stato di avanzamento del test di carico nella console di output di VS Code.

  6. All'avvio del test, viene visualizzata una notifica (messaggio di tipo avviso popup) nell'angolo inferiore destro di VS Code. Fare clic sul pulsante Apri nel portale di Azure per monitorare l'esecuzione dei test in tempo reale.

  7. All'avvio del test, viene visualizzata una notifica (messaggio di tipo avviso popup) nell'angolo inferiore destro. Fare clic sul pulsante Apri nel portale di Azure per monitorare l'esecuzione dei test in tempo reale.

    Screenshot che mostra i risultati del test di carico in Test di carico di Azure.

Suggerimento

Per accedere rapidamente ai risultati dei test delle esecuzioni precedenti, usare il comando Test di carico: Visualizzare le esecuzioni dei test di carico.

In questo argomento di avvio rapido le variabili sensibili come API_KEY sono state archiviate in un .env file e caricate nel servizio cloud. Tuttavia, come procedura consigliata, i segreti devono essere gestiti in modo sicuro in Azure Key Vault. L'estensione fornisce indicazioni sulla configurazione di questa impostazione.

Finora in questa guida introduttiva, le variabili sensibili come API_KEY sono state archiviate in un .env file e caricate nel servizio cloud. Tuttavia, come procedura consigliata, i segreti devono essere gestiti in modo sicuro in Azure Key Vault. L'estensione fornisce indicazioni sulla configurazione di questa impostazione.

  1. Aprire la finestra Chat di Copilot , digitare @testing /setupLoadTestSecretsInAzure e premere INVIO.

  2. Copilot illustra i passaggi seguenti:

  3. Copilot ti guida attraverso:

    • Creazione di un insieme di credenziali delle chiavi di Azure.
    • Assegnazione di un'identità gestita alla risorsa test di carico di Azure.
    • Aggiunta di segreti ad Azure Key Vault.
    • Configurazione del file YAML per fare riferimento ai segreti di .envKey Vault anziché a .

Ogni volta che si modifica lo script Locust o la configurazione YAML, è possibile eseguire di nuovo il test eseguendo Esegui test di carico (Test di carico di Azure).

Riassunto

In questa guida introduttiva è stata usata l'estensione Test di carico di Azure per Visual Studio Code per creare facilmente test di carico Locust usando Copilot, eseguire l'iterazione in locale e ridimensionare senza problemi in Azure. L'estensione Test di carico di Azure per VS Code semplifica il processo di creazione di uno script di test realistico per lo scenario di test. Test di carico di Azure elimina la complessità associata alla configurazione dell'infrastruttura per simulare il carico di utenti su larga scala per l'applicazione.

È possibile espandere ulteriormente il test di carico per monitorare anche le metriche lato server dell'applicazione sotto carico, oltre che specificare le metriche di non superamento del test per ricevere avvisi quando l'applicazione non soddisfa i requisiti. Per accertarsi che l'applicazione continui a funzionare correttamente, è anche possibile integrare i test di carico nell’ambito del flusso di lavoro di integrazione continua e recapito continuo (CI/CD).