Note
Access to this page requires authorization. You can try signing in or changing directories.
Access to this page requires authorization. You can try changing directories.
A dashboard is a collection of tiles, optionally organized in pages, where each tile has an underlying query and a visual representation. You can natively export Kusto Query Language (KQL) queries to a dashboard as visuals and later modify their underlying queries and visual formatting as needed. In addition to ease of data exploration, this fully integrated dashboard experience provides improved query and visualization performance. Copilot integration in the dashboard editing experience lets you use natural language to create and modify visuals directly, no KQL expertise required.
In this article, you learn how to create a new Real-Time Dashboard, add data sources, add edit tiles in the dashboard - manually or using copilot. You also learn how to enable auto refresh, use parameters, and export dashboards.
Important
Your data is secure. Dashboards and dashboard-related metadata about users are encrypted at rest using Microsoft-managed keys.
Prerequisites
- A workspace with a Microsoft Fabric-enabled capacity
- A KQL database with data
Create a new dashboard
There are several ways to create a new Real-Time dashboard, select the tab that corresponds with your desired creation method.
The Real-Time Dashboard exists within the context of a workspace. A new Real-Time dashboard is always associated with the workspace you're using when you create it.
Browse to the desired workspace.
Select + New item.
In the New item window, select Real-Time Dashboard. Search using the text box if needed.
On the New Real-Time Dashboard popup, enter a name and workspace location for the dashboard, and select Create.
A new dashboard is created in your workspace.
Add data source
Data sources are reusable references to a specific database in the same workspace as the Real-Time dashboard. Different tiles can be based on different data sources.
Select the tab that corresponds with your desired data source type.
Open your Real-Time dashboard.
In the upper tool bar, select New data source > Eventhouse / KQL Database.
In the OneLake catalog window, select a KQL database to connect to your KQL queryset, and then select Connect.
Alternatively, close the OneLake data hub window and use the + Add data source menu to connect to a different data source.
Edit mode
To switch to edit mode, select Editing in the top-right corner.
Under the Manage tab, you can manage data sources, parameters, and configure settings for Auto refresh.
Add/Edit tile
Dashboard tiles use Kusto Query Language (KQL) queries to fetch data and generate visuals. Each tile or query is designed to support a single visual representation. The tile editor gives you two options for authoring and editing a tile's query and visual:
Copilot (preview) - use natural language to generate the tile's KQL query and the tile visual. Copilot enables non-KQL experts, business analysts, and report creators who understand their data but aren’t fluent to build dashboard visuals independently.
KQL query - manually author the query and define the tile visual.
You can switch between the two options at any time.
Describe the insight you’re looking for. Start with a broad question and refine based on the results. You might begin with “Show me all error events” and follow up with “Filter to critical errors only” or “Group by error type.” Copilot maintains context within the conversation, so each follow-up builds on your previous requests. For more information, see Use Copilot for writing KQL queries.
In your dashboard, switch to edit mode.
Select Add tile from the dashboard canvas or New tile from the top menu bar.
If you're editing an existing tile, open the tile options and select Edit.
In the Copilot pane, enter a description of the tile in natural language. For example, "View the most available bike points including neighborhood, street name, and number of bikes at the station."
View the result. Refine the result by asking Copilot a follow-up request. In this example, ask Copilot to "Change the visual to a map and show the 10 locations with the most bikes."
Select Apply. You can now view and edit the underlying KQL query or continue with Copilot. The query is generated based on your natural language description and any follow-up refinements you made in Copilot.
To add the tile to the dashboard, select Apply changes.
In the dashboard toolbar, select Save to save the dashboard with the new or edited tile.
Add tile from a queryset
You can add tiles to your dashboard directly from queries written in a KQL queryset.
Select Save to Dashboard.
Select the existing dashboard from the list of dashboards and then select Connect to create the tile.
Select Open dashboard from the pop-up message to view the new tile in the existing dashboard.
To give the tile a name, open the tile options and select Rename.
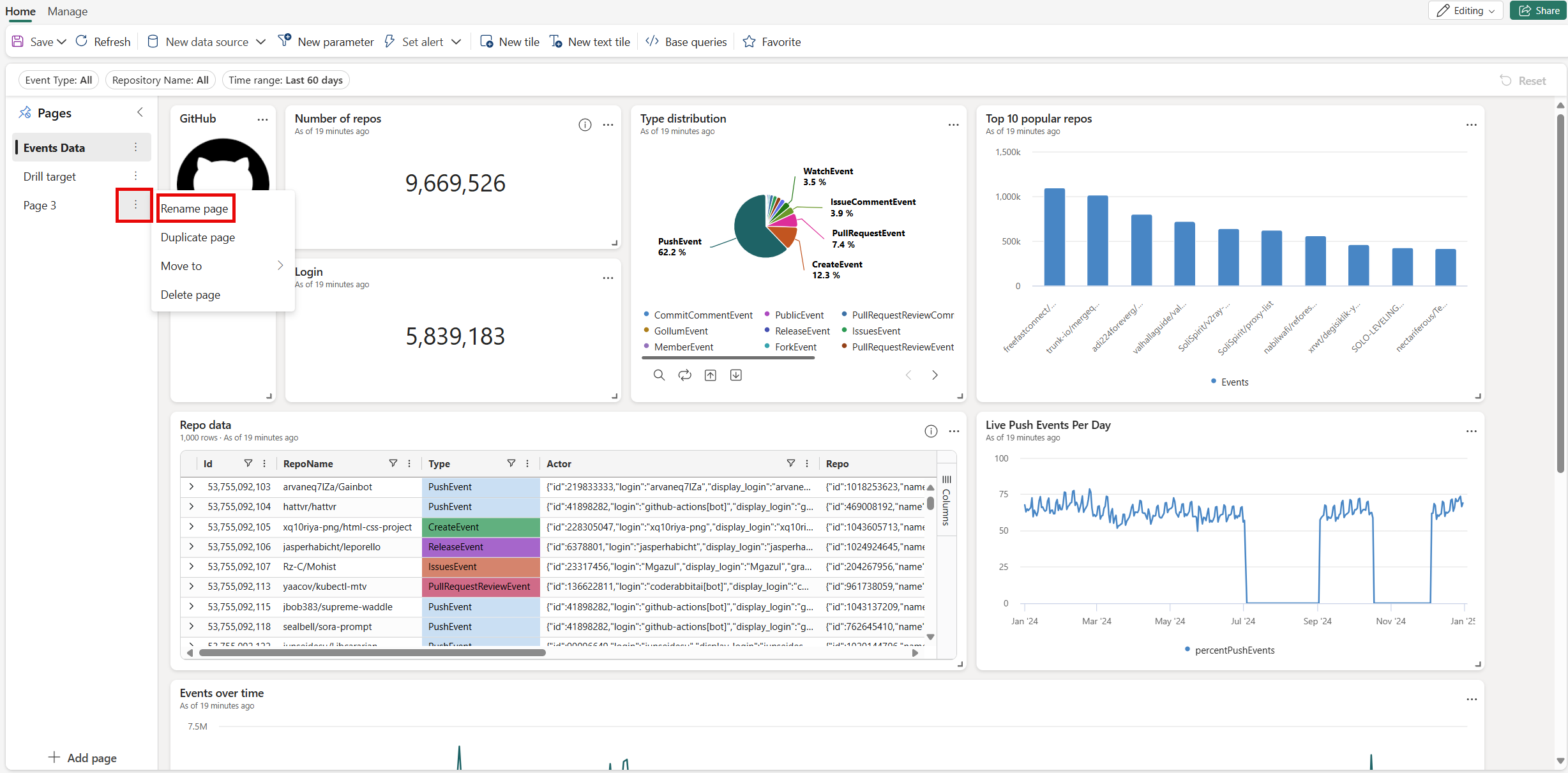
Add page
Pages are optional containers for tiles. You can use pages to organize tiles into logical groups, such as by data source or by subject area. You can also use pages to create a dashboard with multiple views, such as a dashboard with a drillthrough from a summary page to a details page.
Switch to the editing mode by selecting Editing in the top-right corner.
On the Pages pane, select + Add page.
To name the page, select the vertical More menu [...] > Rename page.
Use parameters
Parameters significantly improve dashboard rendering performance, and enable you to use filter values as early as possible in the query. Filtering is enabled when the parameter is included in the query associated with your tiles. For more information about how to set up and use different kinds of parameters, see Use parameters in Real-Time Dashboards.
Tile legend
You can change the position of the legend in your tiles and use the legend to interact with the data.
Change the legend location
If you have edit rights on a real-time dashboard, you can change the location of the legend in your tile. Toggle to Edit mode and select the Edit pencil icon. In the Visual formatting pane, under Legend, you can select your location preference.
Interact with your data
You can use the legend to interact with the data in your tile. You can change what data you view by selecting the specific item in the legend. Use Ctrl to add or remove items from the selection, hold shift to select a range. Items not selected are greyed out.
The Search button allows you to search and filter items.
Use the Invert button to invert your selection.
The Up and Down arrows navigate through the list in the following ways:
- When one item is selected, the up and down arrows select the previous or next item.
- When more than one item is selected, the up and down arrows scroll through the list of items, and the data for any selected items you navigate to is highlighted.
View query
You can view the query in either viewing or editing mode.
On the tile you want to explore, select the Tile options [...] > View query. A pane opens with the query and results table.
Select Edit query.
Choose either Existing KQL Queryset or New KQL Queryset. Proceed to edit the query in the KQL Queryset.
Note
Any edits made to the query using this flow won't be reflected in the original Real-Time Dashboard.
Enable auto refresh
Auto refresh is a feature that allows you to automatically update the data on a dashboard without manually reloading the page or clicking a refresh button.
Dashboard authors can configure autorefresh settings for other viewers. By default, the refresh rate is set using the Default refresh rate, but viewers can adjust this rate for their own sessions.
The Minimum time interval defines the fastest refresh rate allowed and acts as a lower limit. For example, if the author sets the default refresh rate to 1 hour and the minimum time interval to 30 minutes, viewers can choose a refresh rate between 30 minutes and 1 hour, but not lower than 30 minutes.
This setting gives authors control over how frequently dashboards can refresh, helping to manage system load and performance.
Select the Manage tab > Auto refresh.
Toggle the option so auto refresh is Enabled.
Select values for Minimum time interval and Default refresh rate.
Select Apply and then Save the dashboard.
Share the dashboard
To share the dashboard link:
Select Share in the top-right corner of the dashboard.
In the Create and send link window, you can do the following steps:
- To see a link to the dashboard and copy it to the clipboard, select Copy link.
- To share a link to the dashboard via email, select by Email.
- To share a link to the dashboard via Teams, select by Teams.
Export dashboards
Use the file menu to export a dashboard to a JSON file. Exporting dashboard can be useful in the following scenarios:
- Version control: You can use the file to restore the dashboard to a previous version.
- Dashboard template: You can use the file as template for creating new dashboards.
- Manual editing: You can edit the file to modify the dashboard. The file can be imported back to the dashboard.
To export a dashboard, in the dashboard, select the Manage tab > |-> Download file.
The file contains the dashboard data in JSON format, an outline of which is shown in the following snippet.
{
"id": "{GUID}",
"eTag": "{TAG}",
"title": "Dashboard title",
"tiles": [
{
"id": "{GUID}",
"title": "Tile title",
"query": "{QUERY}",
"layout": {
"x": 0,
"y": 7,
"width": 6,
"height": 5
},
"pageId": "{GUID}",
"visualType": "line",
"dataSourceId": "{GUID}",
"visualOptions": {
"xColumn": {
"type": "infer"
},
"yColumns": {
"type": "infer"
},
"yAxisMinimumValue": {
"type": "infer"
},
"yAxisMaximumValue": {
"type": "infer"
},
"seriesColumns": {
"type": "infer"
},
"hideLegend": false,
"xColumnTitle": "",
"yColumnTitle": "",
"horizontalLine": "",
"verticalLine": "",
"xAxisScale": "linear",
"yAxisScale": "linear",
"crossFilterDisabled": false,
"crossFilter": {
"dimensionId": "dragX-timeRange",
"parameterId": "{GUID}"
},
"multipleYAxes": {
"base": {
"id": "-1",
"columns": [],
"label": "",
"yAxisMinimumValue": null,
"yAxisMaximumValue": null,
"yAxisScale": "linear",
"horizontalLines": []
},
"additional": []
},
"hideTileTitle": false
},
"usedParamVariables": [
"{PARAM}"
]
}
],
"dataSources": [
{}
],
"$schema": "https://dataexplorer.azure.com/static/d/schema/20/dashboard.json",
"autoRefresh": {
"enabled": true,
"defaultInterval": "15m",
"minInterval": "5m"
},
"parameters": [
{}
],
"pages": [
{
"name": "Primary",
"id": "{GUID}"
}
],
"schema_version": "20"
}
Update or restore an existing dashboard from a file
You can update an existing dashboard, or restore a previous version, as follows:
In the dashboard, select the Manage tab > Replace with file.
Select the file to update the dashboard.
On the Home tab, select Save.